谷歌SEO為什么實操后自己的網站排名始終上不去?
大家是不是經常有這種困惑:網上到處都是免費的谷歌SEO教程、各種操作流程,甚至很多AI工具號稱可以一鍵生成優化好的內容,為什么實操后自己的網站排名始終上不去? 或者,關鍵詞的排名曇花一現,很快就掉下來?或者說起來了一段時間,后面又掉下去了?
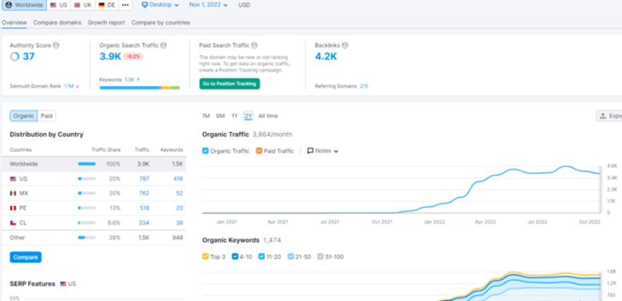
就像下面這張圖一樣:(這是一個來咨詢的客戶網站的數據情況) 如圖:
三年前,我們團隊就開始把流程化的谷歌SEO體系免費公開了。從關鍵詞研究、頁面優化,到內容和外鏈策略,全套流程一股腦兒扔出去。
為什么這么干?一方面,我們希望推動行業透明,讓更多外貿人少走彎路(聽起來有點高大上,但我們確實是這么想的);另一方面,也想借此讓大家更多地了解一下我們,讓大家知道我們不是只會在聊天吹水,還是一個專注谷歌SEO技術更新迭代的實戰人員。
結果就是,大家拿到干貨了,我們的微信粉絲和業務也更多了! 其實一開始,團隊里有很多人是有擔心的:流程公開了,會不會砸了自己的飯碗?客戶會不會覺得“自己就能搞定,不需要谷歌SEO代運營了”?也有很多粉絲找到我們,說看了文章后收獲很大,問我們是不是還有沒公開的秘訣?她可以付費學習。
其實我們基本上沒有藏私,我們所知道的,都公開了。
而且我也不慌。因為我知道,知識是死的,但人是活的。核心競爭力不是那些寫在紙上的流程,而是我們這群專注谷歌SEO十幾年的“老司機”——能不斷總結、復盤、迭代的團隊。 簡單說,SEO不是照本宣科的流水線活兒。它更像開車上高速:地圖(流程)人人有,但能不能及時躲避擁堵、抓住時機超車,全靠司機的直覺和經驗。我們從十幾年前起步,一直專注獨立站、谷歌SEO,堅持做優質內容,就沒換過賽道,也沒玩過花里胡哨的“增長黑客”。
我們知道,一個關鍵詞排到首頁背后,是無數技術細節的打磨、對內容質量的高要求以及大量數據的驗證。我們也知道,什么時候該耐心等“黎明前的黑暗”,而不是慌張改策略。我們更知道,什么頁面目前應該匹配什么質量、多少數量的外部鏈接。這些都不是書本教的,而是從成敗中煉出來的。
某戶外大型機械類的,我們可以在2年內把流量做到每個月4k多,如圖:
電池能源相關的行業,我們可以在3年內把流量做到接近每月30k,雖然前一段時間流量有跌,不過我們相信還會再次起飛,如圖:
做到這些不是運氣,而是我們從上千個日夜、數百個項目中提煉的“敏感度”——快速識別風險、預判走勢。網站程序有問題?關鍵詞太寬?內容不匹配意圖?外鏈比例失調?這些細節,看似小事,但只有經驗老道才能一眼抓住。客戶往往不知道哪些決定是關鍵的,而我們清楚。因為我們踩過坑、繞過彎、成功過,知道在哪個階段堅持、哪個階段調整。這不是高估經驗,而是對你的結果負責。
在AI時代,經驗更值錢。
現在市場卷得飛起,AI工具滿天飛,信息門檻低了,流程也越來越標準化。但我們相信,拉開差距的永遠是人。那些沉下心做事的技術團隊,總會被時間眷顧。



